新聞資訊

新聞資訊
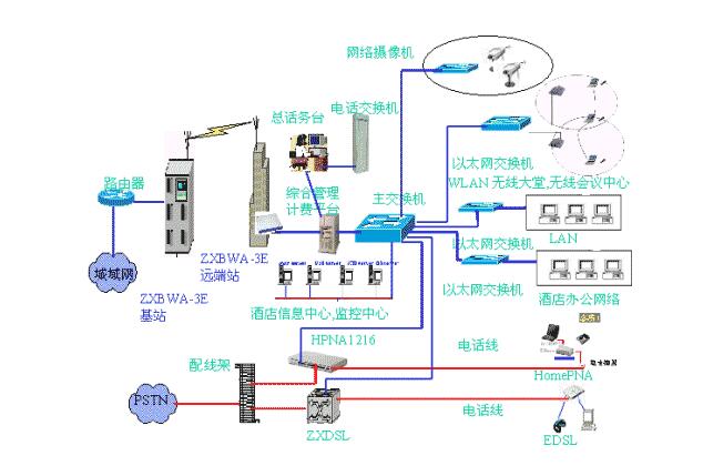
酒店智能化系統圖
時間:2019-06-04 13:41:16瀏覽次數:
中國酒店產業規模正在迅速擴大,并明顯朝著國際化、檔次化、網絡化、商務化、娛樂化的方向發展,人們日常生活與網絡、信息結合的越來越緊密,隨著蓬勃發展的旅游業和頻繁的商務旅行活動,客人住酒店不再只是解決住宿問題,還要解決娛樂、商務等問題,現在分享下酒店智能化系統圖,同時你可以查看:酒店智能控制系統方案
1、酒店智能化系統圖一
2、酒店智能化系統圖二
3、酒店智能化系統圖三
4、酒店智能化系統圖四
5、酒店智能化系統圖五
6、酒店智能化系統圖六